Thực hiện quyết định của Bộ trưởng Bộ Tư pháp hướng tới tổ chức kỷ niệm 80 năm Ngày truyền thống ngành Tư pháp (28/8/1945 - 28/8/2025), Bộ Tư pháp tổ chức Cuộc thi trực tuyến “Tìm hiểu về Bộ, ngành Tư pháp”. Cuộc thi do ông Nguyễn Thanh Ngọc, Thứ trưởng Bộ Tư pháp làm Trưởng Ban Tổ chức và Cục Phổ biến, giáo dục pháp luật và Trợ giúp pháp lý là đơn vị tham mưu tổ chức.
![]() |
| Đồng chí Nguyễn Thanh Ngọc, Thứ trưởng Bộ Tư pháp, Trưởng Ban Tổ chức Cuộc thi trao Giải tập thể cho các địa phương |
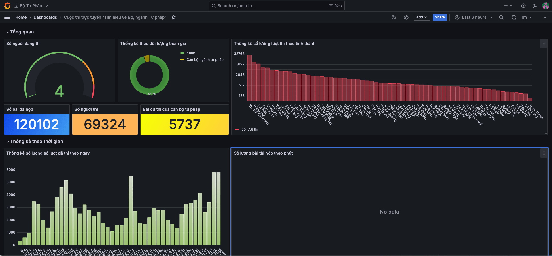
Cuộc thi đã thu hút đông đảo sự tham gia của công chức, viên chức, người lao động ngành Tư pháp và người dân trong cả nước với 120.102 lượt thi trên toàn quốc trong tổng số 69.324 người tham gia thi; 75.420 lượt thi bằng điện thoại di động (chiếm 62,8% tổng số lượt thi); 44.682 lượt dự thi sử dụng thiết bị máy tính chiếm 37,2% tổng số lượt thi. Nền tảng giải pháp Khaothi.Online do FPT cung cấp mang lại công nghệ hiện đại, với khả năng tổ chức thi linh hoạt trên nhiều thiết bị (máy tính, điện thoại), truy cập mọi lúc mọi nơi.
![]() |
| [Caption]Số liệu báo cáo về cuộc thi được ghi nhận chính xác trên hệ thống nền tảng công nghệ |
Một số địa phương có số lượt dự thi cao là TP HCM mới (32.240 lượt thi), Đồng Nai (11.860 lượt thi), Hà Nội (8.967 lượt thi), Tây Ninh (6.802 lượt thi), Cao Bằng (5.314 lượt thi)… Cuộc thi còn ghi dấu ấn bởi sự đa dạng về độ tuổi, trình độ, dân tộc. Tiêu biểu có bạn Phạm Thị Thu Thảo (22 tuổi, Đồng Tháp) đạt giải Nhất cuộc thi; bạn Phạm Anh Tú (14 tuổi, học sinh Trường THCS Vạn Linh, Lạng Sơn) đạt giải phụ dành cho thí sinh là người dân tộc thiểu số trẻ tuổi nhất có kết quả xuất sắc; bà Bùi Thị Sao (80 tuổi, Điện Biên) đạt giải phụ dành cho thí sinh cao tuổi nhất đạt kết quả tốt.
![]() |
| Một thí sinh dự thi bằng máy tính. |
Ngày 21/8, Bộ Tư pháp tổ chức Lễ trao giải Cuộc thi tại Hà Nội. Phát biểu tại Lễ trao giải, Bộ trưởng Tư pháp Nguyễn Hải Ninh đã nhận định Cuộc thi đã góp phần lan tỏa những giá trị tốt đẹp của Bộ, Ngành Tư pháp, giúp cán bộ, công chức, viên chức và người dân hiểu biết đầy đủ, toàn diện hơn về lịch sử hình thành, vị trí, vai trò và những đóng góp quan trọng của Bộ, ngành Tư pháp đối với xã hội, đồng thời giúp đưa kiến thức pháp luật đến với cộng đồng.
“Thành công của Cuộc thi trực tuyến Tìm hiểu về Bộ, ngành Tư pháp là minh chứng rõ nét cho sự phối hợp hiệu quả giữa Bộ, ngành Tư pháp và các cơ quan báo chí, truyền thông, thể hiện sự quan tâm cũng như tình cảm của các nhà báo dành cho ngành Tư pháp”, Bộ trưởng nhấn mạnh.
![]() |
| Bộ trưởng Bộ Tư pháp Nguyễn Hải Ninh chia sẻ tại Lễ trao giải |
Những kết quả này không chỉ khẳng định tính thân thiện, phổ cập, linh hoạt và hiệu quả của hình thức thi trực tuyến trên nền tảng số, mà còn thể hiện rõ bước tiến trong lộ trình chuyển đổi số của Bộ Tư pháp, góp phần đưa công tác phổ biến, giáo dục pháp luật đến gần hơn với người dân trong kỷ nguyên số, theo đúng định hướng Nghị quyết 57 của Bộ Chính trị.
Hệ thống của FPT được triển khai chỉ trong 2 tháng, từ khâu tiếp nhận yêu cầu, thiết kế đến cung cấp nền tảng, tập huấn sử dụng hệ thống, hỗ trợ tổ chức thi trên phạm vi toàn quốc cho đến khâu tổng kết kết quả, với đội ngũ gồm 6 cán bộ kỹ thuật. Trong quá trình triển khai, đội ngũ dự án phải đối mặt với nhiều thách thức: thí sinh đa dạng độ tuổi đòi hỏi giao diện dễ sử dụng, thân thiện nhưng vẫn cần bảo đảm được tính chuyên môn và bảo mật. Hệ thống cũng cần liên tục cập nhật để phù hợp với việc sáp nhập.
![]() |
| Thí sinh đạt giải Nhất - chị Phạm Thị Thu Thảo (Đồng Tháp) giao lưu cùng với các đại biểu và khách mời tham dự buổi lễ. |
Song song đó, giải pháp Khaothi.Online của FPT phải đáp ứng hiệu suất cao, hỗ trợ đồng thời hàng ngàn lượt truy cập qua thiết bị di động, yêu cầu tối ưu kỹ thuật khắt khe. Đồng thời nền tảng còn cung cấp báo cáo và thống kê kết quả theo thời gian thực để Ban Tổ chức kịp thời theo dõi và điều hành. Nhờ đó, Cuộc thi không chỉ bảo đảm tính minh bạch, an toàn và hiệu quả, mà còn giúp tiết kiệm đáng kể nhân lực, chi phí cho cơ quan chủ trì tổ chức.
Chia sẻ tại Lễ trao giải, bạn Phạm Thị Thu Thảo, đạt giải Nhất, nhấn mạnh cuộc thi ứng dụng công nghệ hiện đại, tổ chức theo hình thức trực tuyến, có thể tham gia bằng nhiều loại thiết bị điện tử, phù hợp với đa dạng đối tượng dự thi.
S.B





Ý kiến
()